ÍÆ¼ö²úÆ·
¿ÕÆøÔ´ÈȱÃÖÆÈÈÓëδ¶Ëϵͳ´æÔÚÎÊÌâµÄÆÊÎö
¡°¿ÕÆøÔ´Èȱá±×÷Ϊ¶¬¼¾ÌṩÈÈË®¹©Å¯¡¢Ïļ¾Ìá¹©ÖÆÀäÀäË®¿Õµ÷¡¢Ò»ÄêËļ¾ÖƱ¸Éú»îÈÈË®£¬ÓúÀ´ÓúÊܵ½¸ü¶àÈ˵ĹØ×¢¡£ÁíÍ⣬¿ÕÆøÔ´ÈȱÃÍØÕ¹ÎÒ¹úĿǰ¿ÉÔÙÉúÄÜÔ´½¨ÖþÓ¦ÓÃÁìÓò£¬Ëæ×Źú¼Ò½ÚÄܼõÅÅÕþ²ßµÄ´óÁ¦ÍÆÐУ¬×÷ΪһÖÖ½ÚÄܼ¼Êõ£¬ÔÚ½ÚÔ¼ÄÜÔ´¡¢±£»¤»·¾³×ÊÔ´Öî¶à·½Ãæ¾ßÓжÀÌØµÄÓÅÊÆ¡£
µ±Ç°£¬¹úÄÚûÓÐÖÆ¶¨¡°¿ÕÆøÔ´ÈȱòúÆ·¡¢Éè¼Æ¡¢Ê©¹¤¡¢¼ì²é¼°ÑéÊÕµÈÏà¹ØµÄ¹æ³Ì¹æ·¶¡±À´Ö¸µ¼²úÆ·ÖÊÁ¿¡¢¹¤³ÌÉè¼Æ¡¢Ê©¹¤°²×°¡¢Ê©¹¤¼àÀí¡¢¹¤³ÌÑéÊÕ£¬ÑÏÖØÖÆÔ¼ÁË¡°¿ÕÆøÔ´Èȱá±ÔÚ¶¬¼¾¹©Å¯ÁìÓòÍùǰ·¢Õ¹¡£
ÁíÍ⣬ÎÞÕ¿ÉѵÄÇé¿öÏ£¬Óв¿·ÖÖÆÔìÉÌÀûÒæÓÕ¹ÆÏ½µµÍ»ò¸ü¸Ä²úÆ·ÐÔÄÜ¡¢Óв¿·ÖÖÆÔì¶Ô×Ô¼ºÉú²úµÄ²úÆ·ÐÔÄÜÔÚ¶ÔÍâÐû´«ÉÏ¿ä´óÊÂʵ(ÌØ±ðÔÚ²úÆ·Ñù±¾ÉÏ»ú×é±ê³ö¶¬¼¾ÖÆÈÈÁ¿Îª±ê×¼¹¤¿ö£¨ÃûÒ幤¿ö£©ÏµÄÖÆÈÈÁ¿£¬COP¸ß´ï3.5ÒÔÉÏ£¬ºöÓÆ²»ÖªÇéÕß¡£
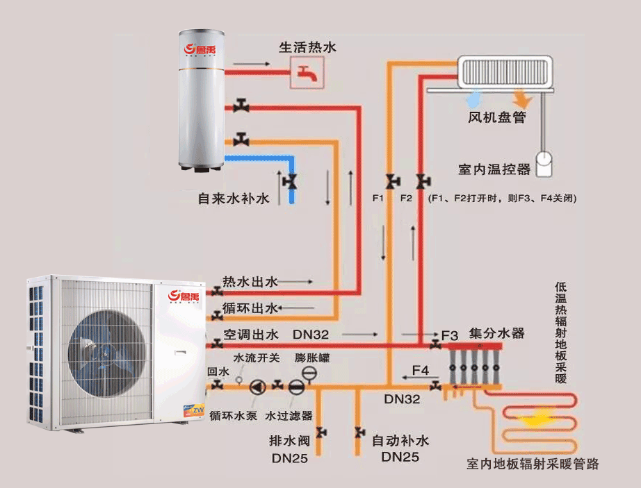
ÖÚËùÖÜÖª£¬¡°¿ÕÆøÔ´Èȱá±¶¬¼¾¹©Å¯±ØÐëÓÐÈÈÔ´(¿ÕÆøÔ´ÈȱÃÊÒÍâ»ú) ¡¢»¹Óй©Å¯Î´¶Ë(½«ÈÈÔ´Êͷŵ½ÐèÒª·¿¼ä¿ÕÆøÖÐ)»¹ÓÐÄܹ»È·±£´ÓÈÈÔ´(ÊÒÍâ)µ½¹©Å¯Î´¶Ë(ÊÒÄÚ)Á¬½Ó¹ÜµÀ¡¢¹ÜµÀÖ®¼äÓÐÑ»·Ë®±Ã¡¢ÅòÕÍË®Ï䣬ÓеϹÓÐÖüË®ÏäµÈ£¬¼û¸½Í¼£º
¸ù駸½Í¼£¬¶Ô¿ÕÆøÔ´Èȱö¬¼¾¹©Å¯ÏµÍ³Ì¸¼¸µã¿´·¨
1¡¢¿ÕÆøÔ´Èȱö¬¼¾¹©Å¯¡°±ê¿ö¡±Óë¡°¹¤¿ö¡±µÄÇø±ð£¬
ÔõÑùÈ·¶¨ÊÒÍâ»úÖÆÈÈÁ¿¡£
ÖÚËùÖÜÖª, ¿ÕÆøÔ´Èȱö¬¼¾ÖÆÈÈÓС°±ê¿ö¡±Óë¡°¹¤¿ö¡±Ö®·Ö¡£
¡ô ʲôÊÇ¿ÕÆøÔ´Èȱö¬¼¾±ê×¼¹¤¿öÖÆÈÈÁ¿
¡ó ±ê×¼¹¤¿öÒ²³ÆÖ®ÎªÃûÒ幤¿ö;
¡ï ÖÆÈÈÁ¿±ê×¼¹¤¿ö£º¸ÉÇòζÈ7¡æ£¬ÊªÇòζÈ6¡æ£»
¡ï ÖÆÀäÁ¿±ê×¼¹¤¿ö£º¸ÉÇòζÈ43¡æ£¬ÊªÇòζÈ26¡æ£»
ÀäÈÈË®Èȱûú×éÃûÒ幤¿öµÄ×îµÍÖÆÀäÐÔÄÜϵÊý£¬COP²»Ó¦µÍÓÚ2.6¡£
µ¥¶ÀÖÆÈÈ¡¢ÖÆÀäÃûÒ幤¿öÊÒÄÚ¡¢ÍâÆøÏó²ÎÊý(¡æ)
½áÂÛ
1¡¢ÎÞÂÛÔöìÊ¡¢±äƵ¡¢Ë«¼¶Ñ¹Ëõ¼¼Êõ£¬²»Éè¼ÆÕßÄܸù¾Ý±ê¹¤ÏµÄÖÆÈÈÁ¿Ñ¡Óûú×飬Ӧ°´ÕÕµ±µØ¶¬¼¾¿Õµ÷ÊÒÍâ¼ÆËã¸ÉÇòζȡ¢¹©Ë®Î¶ÈÑ¡Óûú×飬ʵÏÖËüµÄ½ÚÄÜЧ¹û;
2¡¢Ó¦Âú×㶬¼¾¹©Å¯¸ººÉºÍÏļ¾¿Õµ÷¸ººÉ¶þÕßÖÐµÄ½Ï´ó¹æ¸ñÑ¡ÐÍ£»
3¡¢¿ÕÆøÔ´ÈȱöÀÓжþ¸öȱµã
¡ï ±±·½º®ÀäµØÇøÅµÍλ·¾³£¬Î¶ȵͻ·¾³ÖÆÈÈCOPµÍ;
¡ï ÄÏ·½³±ÊªµØÇøÅ³±Êª»·¾³£¬³±Êª»·¾³ÏÂÕô·¢Æ÷±íÃæ¼«Ò×½á˪£»Ó¦¸ù¾Ýµ±µØÈÚ˪Çé¿ö²ÉÓÃÈÚ˪ÐÞÕýϵÊý½øÐÐÐÞÕý¡£
4.°¸Àý
¡ö ÊÒÍâ»·¾³Î¶ÈÏàͬ±äµÍ£¬7¡æ±äΪ-15¡æÊ±£»
¡ö ³öˮζȱ仯(55.4¡æ£¬53.44¡æ)βî±ä»¯£¨5.4¡æ£¬3.44¡æ£©£»
¨‹ ÖÆÈÈÁ¿µÍ(55.4¡æÊ±16.6KW£¬53.44¡æÊ±12.4 KW£»
70¡æÊ±18.27 KW£¬73.54¡æÊ±12.78 KW)£»
¨‹ ÊäÈ빦ÂÊxx (55.4¡æÊ±6.14 KW£¬53.44¡æÊ±5.98 KW£»
70¡æÊ±9.25 KW£¬8.29 KW,)
¨‹ ÄÜЧ±È(COP)µÍ(55.4¡æÊ±2.56£¬2.56£»53.44¡æÊ±2.08£¬2.07)£»
¸ù駸½Í¼£¬¶Ô¿ÕÆøÔ´Èȱö¬¼¾¹©Å¯ÏµÍ³Ì¸¼¸µã¿´·¨
2¡¢¿ÕÆøÔ´Èȱù©Å¯¼°Î´¶ËϵͳµÄÉè¼Æ
¡ô ¿ÕÆøÄÜÈȱÃÊÇÒ»ÖÖ½ÏеÄÀäůÈÈÔ´¡£ÔçÆÚµÄÈȱÃÖ÷ÒªÊÇÓÃÔÚÈÈˮϵͳÉÏ£¬ÊÇȱÉÙÈ¼ÆøÄÜÔ´µÄµØÇø·Ç³£¸ßЧµÄÒ»ÖÖÐÂÄÜÔ´É豸¡£
Ëæ×ŵØÅ¯ÕâÖÖµÍι©Å¯¼¼ÊõµÄ³ÉÊìºÍ·¢Õ¹£¬Ê¹µÃÈȱÃÕâÖÖµÍÎÂÈÈÔ´µÄ×÷Ϊ²ÉůϵͳÈÈÔ´µÃµ½Á˹Ø×¢ºÍ·¢Õ¹¡£µ«ÓÉÓÚµÄÈȱù¤¿ö¼°Î´¶Ëϵͳ£¨·øÉäµØÃæ²Éů¡¢É¢ÈÈÆ÷¡¢·ç»úÅ̹ܣ©¹¤¿öÁ˽ⲻ¹»£¬Ê¹µÃÓ¦ÓÃÖÐÒ²³öÏÖÁËÐí¶àÎÊÌâ¡£ÎÒÃÇÐèÒªÌÖÂÛÈçºÎÓÅ»¯ºÍÌá¸ßÈÈ±ÃÆ¥Åäϵͳ£¬³ä·Ö·¢»ÓÈȱýÚÄܺÍδ¶ËÊæÊʵÄÓÅÊÆ¡£
¡ô¿ÕÆøÔ´Èȱð²×°ÏµÍ³
¡ô ÈȱÃÓëµØÅ¯ÏµÍ³¹¤¿ö
ÔÚÈȱü°µØÅ¯ÏµÍ³µÄÓ¦ÓÃÖУ¬ÎÒÃÇÐÎÈÝÈȱÃÖ÷»úÊÇ¡°´óÁ÷Á¿¡¢Ð¡Î²£¨Èȱù¤¿ö¡÷T=5¡æ£©£¬¶øµØÅ¯Ä©¶ËÔòÊÇ¡°Ð¡Á÷Á¿¡¢´óβ£¨µØÅ¯¹¤¿ö¡÷T=10¡æ£©¡£Ïà±È½Ï±Ú¹Ò¯µØÅ¯ÏµÍ³£¨±Ú¹Ò¯¹¤¿ö¡÷T=25¡æ£¬µØÅ¯¹¤¿ö¡÷T=10¡æ£©¶øÑÔ£¬Èȱü°µØÅ¯ÏµÍ³ÐèÒª¸ü´óµÄÑ»·Á÷Á¿£¬µØÅ¯ÏµÍ³µÄ×î³õÓ¦ÓÃҲͬÑù³öÏÖÁË´óÁ¿µÄÓ¦ÓÃʧ°Ü°¸Àý¡£ÕâÉõÖÁÊÇÔçÆÚһЩ´óÐÍÆóÒµÍÆ¹ãÈȱü°µØÅ¯ÏµÍ³²»ÀûµÄÖ÷ÒªÔÒò¡£
¡ô ÈȱÃÓëÉ¢ÈÈÆ÷ϵͳ¹¤¿ö
¿ÕÆøÔ´ÈȱÃÒ»°ã¹©Ë®Î¶ÈÔÚ45¡æ×óÓÒ£¬£¨Èȱù¤¿ö¡÷T=5¡æ£©,¶øÅ¯ÆøÆ¬Éè¼Æ½øË®Î¶ÈÔÚ95¡æ£¬£¨¹¤¿ö¡÷T=25¡æ£©¡£
ÖÚËùÖÜÖª£¬¿ÕÆøÔ´ÈȱÃÓëÉ¢ÈÈÆ÷×éºÏ, ÄÜЧ±È½Ï²î£¬Ð§¹û²»»áºÜÀíÏë¡£
¾Ý×ÊÁϽéÉÜ£¬É¢ÈÈÁ¿ÊÇÉ¢ÈÈÆ÷µÄÒ»ÏîÖØÒª¼¼Êõ²ÎÊý£¬Ã¿Ò»ÖÖÉ¢ÈÈÆ÷³ö³§Ê±¶¼±êÓбê׼ɢÈÈÁ¿£¨¼´¡÷T=64.5¡æÊ±µÄÉ¢ÈÈÁ¿£©¡£µ«Êǹ¤³ÌËùÌṩµÄÈÈýÌõ¼þ²»Í¬£¬Òò´ËÎÒÃDZØÐë¸ù¾Ý¹¤³ÌËùÌṩµÄÈÈýÌõ¼þ£¬Èç½øË®Î¶ȡ¢³öˮζȺÍÊÒÄÚζȣ¬¼ÆËã³öβî¡÷T£¬È»ºó¸ù¾Ý¸÷ÖÖ²»Í¬µÄβîÀ´¼ÆËãÉ¢ÈÈÁ¿¡£
¡ôÉ¢ÈÈÆ÷É¢ÈÈÁ¿Èȹ¤¼ÆË㹫ʽ
Q=K¡ÁF¡Á¡÷T
ʽÖÐK¡ª´«ÈÈϵÊý; F¡ªÉ¢ÈÈÃæ»ý; ¡÷T¡ªÎ²
Àý£º ÍÂÁ¸´ºÏ74¡Á60µÄÈȹ¤¼ÆË㹫ʽ£¨Ê®Öù£©ÊÇ£ºK¡ÁF=5.8259£¬
¡ï ±ê׼ɢÈÈÈÈÁ¿£º
Q=5.8259¡Á¡÷£¬µ±½øË®Î¶È95¡æ£¬³öˮζÈ70¡æ£¬ÊÒÄÚζÈ18¡æÊ±£¬¡÷T =£¨95¡æ+70¡æ£©/2-18¡æ=64.5¡æ Q=5.8259¡Á64.5=1221.4W ÿÖùÉ¢ÈÈÁ¿ 1224.4 W¡Â10Öù£½122 W£¯Öù¡£
¡ï ½øË®Î¶È80¡æ,³öˮζÈ60¡æ,ÊÒÄÚζÈ18¡æÊ±£º
¡÷T =£¨80¡æ+60¡æ£©/2-18¡æ=52¡æ £¬Q=5.8259¡Á52=926W ÿÖùÉ¢ÈÈÁ¿ 926 W¡Â10Öù£½92.6W£¯Öù¡£
¡ï ½øË®Î¶È70¡æ,³öˮζÈ50¡æ,ÊÒÄÚζÈ18¡æÊ±£º
¡÷T =£¨70¡æ+50¡æ£©/2-18¡æ=42¡æ £¬Q=5.8259¡Á42=704.4W ÿÖùÉ¢ÈÈÁ¿704.4W ¡Â10Öù£½70.4W£¯Öù¡£
¡ï ½øË®Î¶È45¡æ,³öˮζÈ40¡æ,ÊÒÄÚζÈ18¡æÊ±£º
¡÷T =£¨45¡æ+40¡æ£©/2-18¡æ=24.5¡æ £¬Q=5.8259¡Á24.5=142.7W ÿÖùÉ¢ÈÈÁ¿ 142.7W¡Â10Öù£½14.3W£¯Öù¡£
¡ô ÍÆËãÿÖùÉ¢ÈÈÁ¿122 W£¯Öù, 14.3W£¯Öù, ÿÖùÉ¢ÈÈÁ¿18©‡,¾Ý×ÊÁϽéÉÜ, ¼ÙÈçÔÀ´É¢ÈÈÆ¬ÊÇÅä±Ú¹Ò¯¡¢°´95¡æ¹©Ë®/75¡æ»ØË®·¿¼äζȰ´20¡æÑ¡ÐÍÉè¼ÆµÄ£¬Æäת»¯ÏµÊýÊÇ1.01£¬ÈÈÔ´ÓÃÈȱÃÌæ´úºó£¬Èç°´55¡æ¹©Ë®/50¡æ»ØË®£¬·¿¼äζȰ´20¡æÉè¼Æ£¬¶ÔӦת»¯ÏµÊýÊÇ0.43,Ò²¾ÍÊÇ˵£¬ÐèÒªÔö¼ÓÔ¼60%µÄÉ¢ÈÈÆ¬¡£
¡ô ÈȱÃÓë·ç»úÅ̹Üϵͳ¹¤¿ö
µÍνøË®£¨T=60¡æ£©Î²î´ó£¨¡÷T=10¡æ£©
½áÂÛ
¡¢¿ÕÆøÔ´ÈÈÔ´ÓëµØÅ¯ÏµÍ³¹¤¿öÌØµã£º
¡ï ¿ÕÆøÔ´ÈȱóöË®£¨T¡Ü45¡æ£©£¬Î²îС£¨¡÷T=5¡æ£©£¬Ð¡Î²´óÁ÷Á¿ÔËÐУ»
¡ï µØÅ¯Ä©¶ËµÍνøË®£¨T£¾60¡æ£©Î²î´ó£¨¡÷T=10¡æ£©£¬Î²î´ó£»
2¡¢¿ÕÆøÔ´ÈÈÔ´ÓëÆäËüϵͳ¹¤¿öÌØµã£ºÉ¢ÈÈÆ÷Ä©¶Ë¼°·ç»úÅ̹Üϵͳ
3¡¢¡ï É¢ÈÈÆ÷Ä©¶Ëϵͳ
a.É¢ÈÈÆ¬¹©Å¯¹©Ë®Î¶ȳ£¹æ95¡æ/70¡æ£¬¶þ´ÎÍøÉè¼Æ²ÎÊý75¡æ/50¡æ£¬¹©»ØË®Î²ÒËСÓÚ20¡æ¡£
4 ¡¢¡ï ·ç»úÅ̹Üϵͳ
b.µÍνøË®£¨T=60¡æ£©Î²î´ó£¨¡÷T=10¡æ£©
¡ô ±È½Ï
a.¿ÕÆøÔ´ÈȱóöË®£¨T¡Ü45¡æ£©£¬Î²îС£¨¡÷T=5¡æ£©£¬Ð¡Î²´óÁ÷Á¿ÔËÐУ»
b.µØ°å·øÉ乩ů¹æ³Ì60¡æ/50¡æ,µØ°å·øÉ乩ůÿƽ·½Ã×É¢ÈÈÁ¿ÓëʲôÓйأ¿¹æ³ÌJGJ142-2012¸½Â¼B1.3¸ø³öµØÃæ²ÉÓò»Í¬µÄµ¼ÈÈϵÊý¡¢²»Í¬¼ÓÈȹܵÄÖÖÀà¡¢²»Í¬µÄ¹©»ØË®Æ½¾ùζȣ¨35¡¢40¡¢45¡¢50¡¢55¡æ£©¡¢²»Í¬µÄÊÒÄÚζȡ¢²»Í¬µÄ¼ÓÈÈ¹Ü¼ä¾Ø¡£
ÎÊÌâµÄÌá³ö£º
¿ÕÆøÔ´Èȱù©Ë®Î¶È45¡æ£¬¹©»ØË®Î²î3¡«5¡æ£¬¶øµØ°å·øÉ乩ů¹æ³Ì60¡æ/50¡æ£¬Á½ÕßÖ®¼äÔõÑù´¦Àí¡£
ÈÈË®»ìÄýÍÁÌî³äʽÈÈË®¹©Å¯µØÃæµ¥Î»Ãæ»ýÉ¢ÈÈÁ¿
µ±²ÉÓõ¼ÈÈϵÊýΪ0.38W/£¨m•K£©µÄPE-X¹Üʱ£¬µ¥Î»µØÃæÃæ»ýµÄÏòÉϵÄÓÐЧɢÈÈÁ¿ºÍÏòÏ´«ÈÈËðʧ¿É°´Ï±íÑ¡ÓÃ
PE-X¹Üµ¥Î»µØÃæÃæ»ýµÄÏòÉϵÄÓÐЧɢÈÈÁ¿ºÍÏòÏ´«ÈÈËðʧ£¨W/m2£©
£¨Ãæ²ãΪˮÄࡢʯ²Ä»òÌÕ´ÉÈÈ×èR=0.02(m2¡¤K/W)£©
ÉϱíÄÚÈÝ£º
1)Ïàͬµã£º
µ¼ÈÈϵÊý£» »ìÄýÍÁÌî³äʽ£»ÃæÈÈ×è²ã£»PE-X¹Ü£» ¼ÓÈȹܼä¾à£»ÊÒÄÚ¿ÕÆøÎ¶ȡ£
2)²»Í¬µã£º
ƽ¾ùË®ÎÂÓ빩ˮˮΣ¨Ã»ÓÐβî¸ÅÄ£»ÓÐЧɢÈÈÁ¿ºÍÏòÏ´«ÈÈËðʧ£»
3)°¸Àý£º
ÏòÉÏ134.3-119.9/134.3=10.72©‡£»ÏòÏÂ28.5-27.3/28.5=4.2©‡£»
½áÂÛ
¨‹¿ÕÆøÔ´Èȱù©Ë®Î¶È45¡æ£¬²ÉÓÃÈÈË®»ìÄýÍÁÌî³äʽÈÈË®¹©Å¯µØÃ浥루6ͬ£©Ê±£¬ÏòÉÏÃæ»ýÉ¢ÈÈÁ¿Ö®±È10.72©‡£¬ÏòÏÂÃæ»ýÉ¢ÈÈÁ¿Ö®±È4.2©‡¡£
¨‹¿ÕÆøÔ´Èȱö¬¼¾¹©Å¯ÓëµØÃæ·øÉ乩ůδ¶ËÊÇ×îºÃµÄ×éºÏ¡£
¾Ñé½Ìѵ:±íÄÚÈݼÓÈȹܼä¾à(500¡¢400¡¢300¡¢200¡¢150)?
Éè¼ÆÖÐÑ¡ÓòúƷʱӦעÒ⼸µã£º
¡ô ¹©Ë®Î¶ÈÒ»¶¨Ê±£¬¿ÕÆøÔ´Èȱûú×éµÄ³öÁ¦£¨ÄÜЧ±È£©ËæÊÒÍâ¸ÉÇòζȱ仯¶øËæÖ®±ä»¯µÄ£¬¸ÉÇòζÈÔ½µÍ£¬ÄÜЧ±ÈÔ½µÍ£¬ÖÆÈÈÁ¿ÉÙ£»
¡ô ³§¼ÒÑù±¾Éϵıê³ö¶¬¼¾ÖÆÈÈÁ¿¡¢ÄÜЧ±È£¨²»¼Ó˵Ã÷£©Ò»°ãÖ¸±ê×¼¹¤¿ö£¨ÃûÒ幤¿ö£©ÏµÄÖÆÈÈÁ¿¡¢ÄÜЧ±È£¨¸ÉÇòζÈ7¡æ£¬ÊªÇòζÈ6¡æ£©
¡ô Èç¹ûÑ¡Ôñ¿ÕÆøÔ´Èȱûú×éµ¥Ì¨ÖÆÈÈÁ¿Ê±£¬Ó¦²ÎÕÕµ±µØµÄÆøÏó×ÊÁÏ£¬²éµ±µØ¶¬¼¾¿Õµ÷ÊÒÍâ¼ÆËã¸ÉÇòζÈÏàÊÊÓ¦ÖÆÈÈÁ¿£¬²¢¼ÆËã³öÄÜЧ±È£»µ±ÊÒÍâ¼ÆËã¸ÉÇòζÈ-10¡æµÄµØÇø£¬Ó¦²ÉÓõÍÎÂ¿ÕÆøÔ´Èȱûú×é¡£
¡ô¡°×¡Õ¬»§Ê½¿ÕÆøÔ´ÈȱúÍÌ«ÑôÄܹ©ÈÈϵͳӦÓü¼Êõµ¼Ôò¡±°ä²¼ÊµÊ©£¬
»ú×éÓ¦Äܹ»ÔÚ²»µÍÓÚ¡ª15¡æµÄ»·¾³Àï½øÐй©ÈÈ¡¢Éè¼Æ¹¤¿öµÄ¹©ÈÈÐÔÄÜϵÊýCOP²»µÍÓÚ2.0¡£ÊÇÈ·¶¨¿ÕÆøÔ´ÈȱÃÈÈË®»ú×é¿É×÷Ϊ±±¾©µØÇø¹©Å¯ÈÈÔ´µÄÒ»¸öÖØÒª²ÎÊý¡£
¡ï ×ÛÉÏËùÊö£¬ÈÈ±ÃÆ¥ÅäµØÅ¯ÏµÍ³Ò²ÐèÒª½øÐкÏÀíÆ¥ÅäºÍÓÅ»¯¡£ÎÒÃÇÐèÒªÈÏÕæÁ˽âÈȱÃÈÈÔ´¹¤¿ö¼°µØÅ¯Ä©¶Ë¹¤¿ö£¬¾«È·Ë®Á¦¼ÆËãºÍºÏÀí½¨¹¹ÈȱõØÅ¯ÏµÍ³¡£Ö»ÓÐÕâÑù²ÅÄܹ»´òÔì³ö³ä·Ö·¢»ÓÈȱýÚÄÜЧÄܺ͵ØÅ¯ÊæÊÊЧ¹ûµÄÀäůϵͳ¡£
С½á
ͨ¹ýÒÔÉÏ·ÖÎö£¬ÎÒÃÇÁ˽âÁËÈȱÃÓ¦ÓÃÓÚµÍÎÂÈÈË®µØÅ¯ÏµÍ³µÄ³£¼ûÎÊÌâ¡£
¡ô ͨ¹ýÁ˽âÈȱõÄÔËÐй¤¿ö¼°µÍÎÂÈÈË®µØÅ¯ÏµÍ³µÄ¹¤¿öÌõ¼þ£¬ÎÒÃÇÈÏʶµ½Ôì³ÉÒÔÉÏÖî¶àÎÊÌâµÄÔÒò¾ÍÊÇÈÈÔ´ÓëÄ©¶ËµÄÓ¦ÓóåÍ»£¬ËùÒÔ£¬¹ýÈ¥µÄÈȱÃÖ±¹©µØÅ¯Ä©¶ËµÄÐÎʽÊDz»ºÏÀíµÄ£¬ÐèÒª¶Ôϵͳ½øÐкÏÀíÆ¥ÅäºÍÓÅ»¯¡£
¡ôÈȱÃÈÈË®µØÅ¯ÏµÍ³Ñ¡ÐÍ×¢ÖØ¼¸µã
-
µØÅ¯¹ÜÍâ¾¶ÒËС£¨DN13mm)£»
-
µØÅ¯Ä£¿é¹ÜµÀ¼ä¾àÒË£¨100mm)×óÓÒ£»
3.µØÅ¯Ä£¿éºñ¶È²»ÒËСÓÚ30mm£»
4.µØÅ¯¹ÜÆÌÉ賤¶È·¶Î§£¨80-100m£©£»
5.½øË®Î¶ÈÊʺÏ45¡æ×óÓÒ£¬¹©»ØË®Î²î5¡æ¡£
